Wie schlagen die miniPCs sich nach fast zwei Monaten als Server Ersatz?
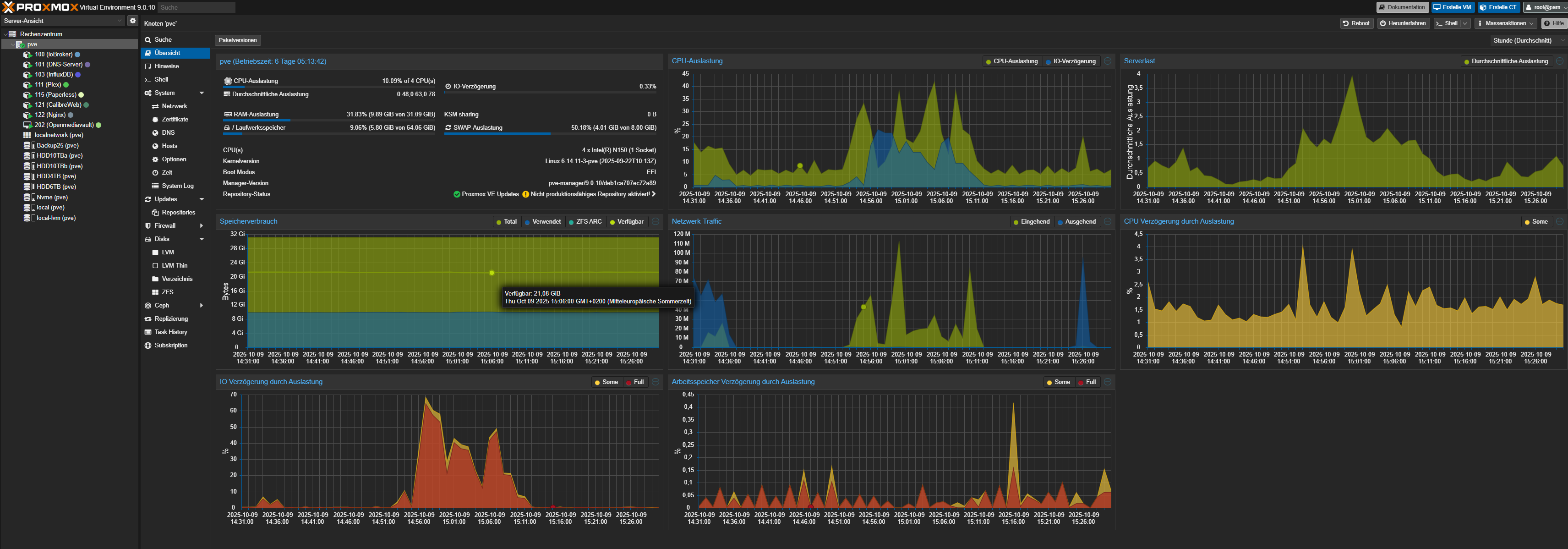
miniPC 1 “Proxmox”:

Läuft 12 Tage durch, wäre auch länger gewesen wenn nicht ein neu Start wegen Kernel Update nötig gewesen wäre.
miniPC 2 “Proxmox”:

Ein “alter” NUC der wenig Aufgaben hat, läuft aber erst zwei Tage, auch hier neu Start wegen Update.
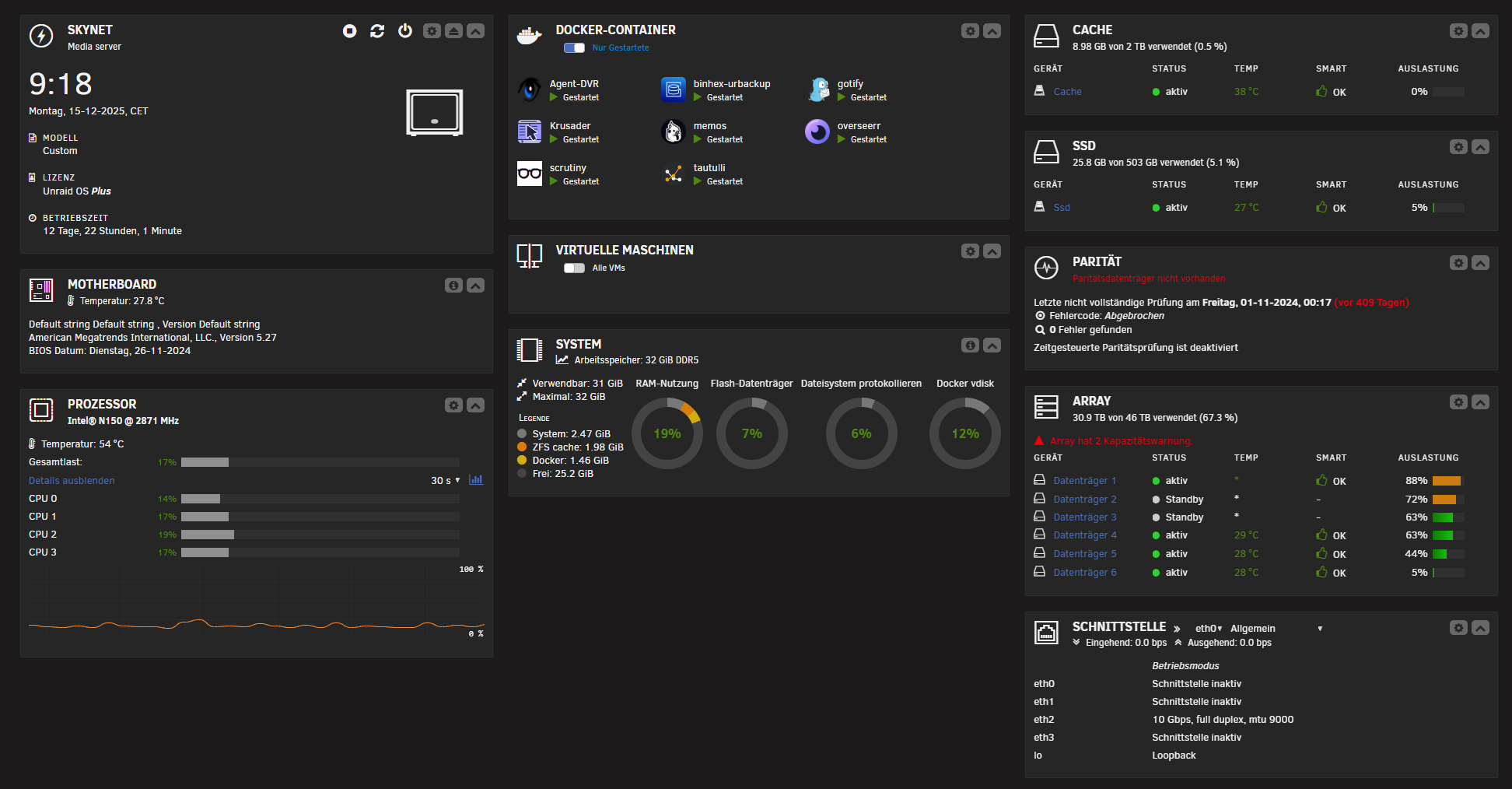
miniPC 3 “Unraid”:

Läuft auch 12 Tage :-)
miniPC 4 “Unraid”: 
Das ist mein ehemaliger “Test” Desktop PC, läuft nun auch 10 Tage
Raspi4 “Umbrel”:

Läuft 14 Tage
Auf dem “ersten” miniPC werden alle Daten abgelegt, der “zweite” miniPC stellt meine Audiobooks bereit, sont hat der wenig zutun.
Der “dritte” miniPC sichert die Daten des ersten miniPCs, der “vierte” miniPC sichert zusätzlich zum dritten miniPC nochmal alle wirklich Wichtigen Daten ab, den eine Sicherung ist keine Sicherung,
Der Raspi4, war nur ein Test, das System “Umbrel” steht nur für den Pi5 zu Verfügung, wollte nur sehen ob das auch mit dem Pi4 läuft, das tut es, also kann es bleiben und ein paar Aufgaben mit übernehmen 🤭