Heute habe ich das hier gefunden:
Wenn es sich um Proxmox dreht bin ich schon neugierig und Installiere mir das auch als ALPHA Version als VM 😇
Und da eine VM unter Unraid recht schnell erstellt ist läuft das Proxmox Datacenter dort als VM

Die Installation


Den Rest sparre ich mir weil es der gleiche Ablauf wie unter Proxmox oder dem PBS ist.
Erstest Bild

Jetzt füllen wir das, hier zu Benötigt Ihr den Fingerprint unter “pve-ssl.pem”, das bekommt Ihr am einfachsten mit der Eingabe in euere Proxmox Shell pvenode cert info
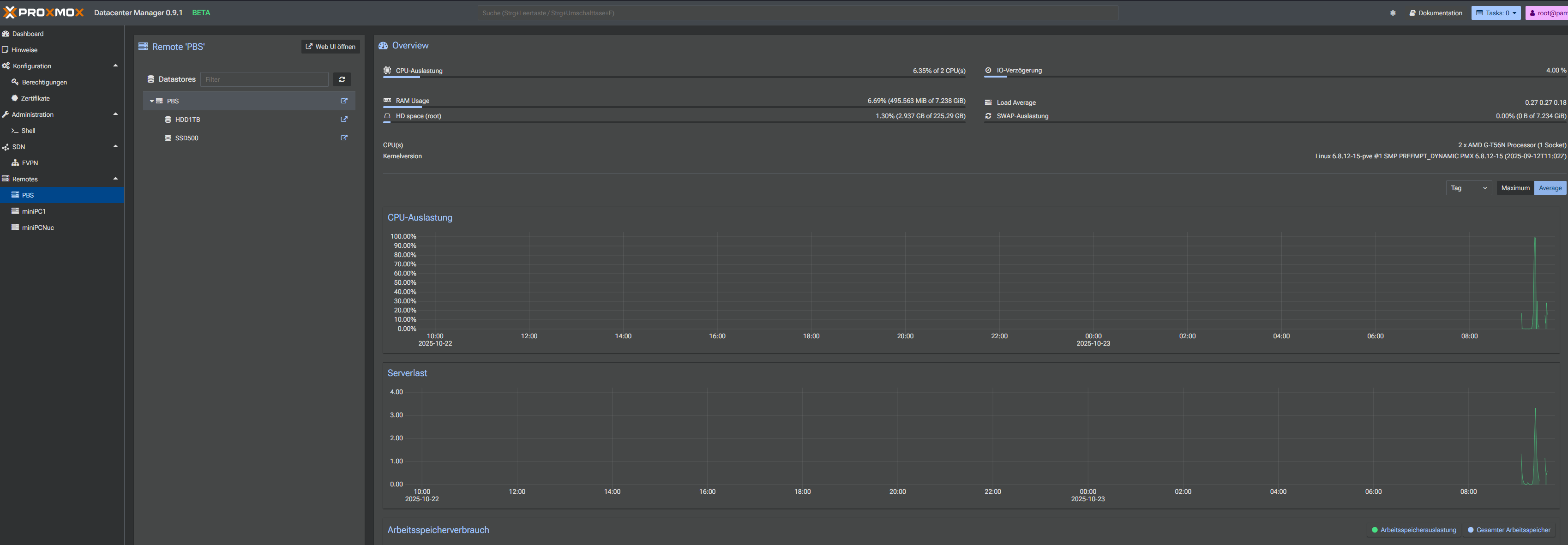
Folgt den Anweisungen (ziehmlich zum Ende des Videos) und wenn Ihr alles Richtig gemacht habt dann sieh es so aus

Für eine ALPHA schon recht gut, bin gespannt wohin die reise geht und wie die erste Beat aussieht 👍️